很可惜 T 。T 您现在还不是作者身份,不能自主发稿哦~
如有投稿需求,请把文章发送到邮箱tougao@appcpx.com,一经录用会有专人和您联系
咨询如何成为春羽作者请联系:鸟哥笔记小羽毛(ngbjxym)
麻是我们的签约作者,之前分享过一篇关于抖音直播投放的稿件《投手常常遇到的三个问题,看看你中招了吗?!》,文中针对三个常见投放误区做了详细的讲解。
最近,她又在星球分享了一篇文章,教直播电商商家如何免费获取同行对手的投放数据。我们觉得非常实用,也非常有价值,所以今天在公众号里免费把这篇文章分享出来,不确定什么时候删档~
在直播行业,不论是作为投手、运营还是老板,我们总免不了要收集对手的各项数据进行分析,以便进行分析,并制定相应的投放策略。市面上也有非常多的数据工具,既有免费的,也有付费的。
今天,我将分享一波这几年积累的超实用且免费的方法,帮助大家快速收集竞品的各项资料。相信这些方法肯定能够对你有所帮助。
1、待竞品直播间开播1-2小时后,进入竞品直播间,点击下方“三个点”按钮;
2、选择“小店随心推”;
3、选择“直播间购买”-“支付ROI”-“手动设置”;
4、系统将显示一个推荐ROI数值,该数值代表该直播间近期的平均竞价ROI(可能会有少量偏差);
5、若要查看更多信息,点击“(推荐)”旁的“>”符号,将弹出手动设置ROI的窗口。在窗口底部的小字部分,你将看到“建议设置目标ROIx-y”的提示,其中x-y的范围即为该直播间近期竞价ROI的范围(经过测试,真实数据大多数情况下与这个范围吻合)。

想要查看行业的投放ROI?最简单的方法就是询问直客。直客通常能提供实际数据,让你快速了解投放效果。
其次,可以运用上述方法,多统计一些同行直播间竞价ROI的范围,从中获得合理的预估值。这样一来,我们将更加清晰地了解行业的投放情况。
02如何查看竞争对手的付费流量占比?
1、在“抖店”中点击“精选联盟”-“达人广场”;
2、接着选择-“直播达人”,并在搜索框输入竞争对手的抖音号名称,进行搜索;
3、在下方列表中找到竞争对手的账号,点击头像进入其主页;
4、选择“直播详情”,在下方的直播场次列表中,找到对应的直播场次,点击该场直播的“观看人数”数值;
5、在弹出的该场“直播流量结构”窗口,查看“其他”流量的数值,这个数值即为该场付费流量的占比;
6、多查看几场直播的“直播流量结构”,就能预估出近期竞争对手直播间的付费流量占比了。
注:部分商家或达人可能关闭了该查看权限,导致无法直接查看。这个时候可以借助一些付费工具进行查看。




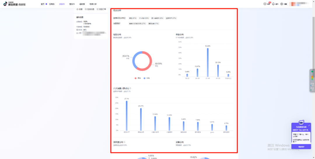
1、同上述操作,在精选联盟,打开我们要查看的达人页面,并选择“直播分析”选项;
2、在“直播间观众”中,选择时间范围;
3、在下面的“观众分析”页面中,就是竞争对手近期的直播间观看人群画像;
4、同理还可以查看竞争对手的账号粉丝人群、短视频观众人群、粉丝团分析人群。


①在“精选联盟”的达人详情页面可以看到所选范围类,该达人销售额的大体范围。

②要想获得更精准的销售额数据,可以借助站外工具-“达多多”(免费版即可)。
在微信小程序里搜索“达多多”-进入达多多小程序;
在搜索框中输入要查看的竞争对手抖音号名称,点击“搜索”;
在下面的列表中选择所要查找的达人;
在“达人详情”页面可以查看该账号近30日的销售额,以及所选时间范围内直播场次的销售数据。
该小程序目前测试的数据都比较精准,可以做参考:

1、在“达多多”中搜索竞争对手的商品,并按销量降序排序。
2、通过关联达人的数量可以判定,该商家是以自播为主,还是以达人带货为主,或者二者兼有。
以下方的“周十五”蜂蜜露为例,销量前三的商品链接皆挂有几十上百的达人,而关联达人数为1的自营商品链接排在第4位,这表明该品牌店铺的策略是以达人带货为主。
3、选择下方链接,进入商品详情页,选择“达人”页面,可以看到所选时间段的该商品链接带货达人。达人概览的达人名称与店铺无关的话,则说明该链接是达人带货为主。如果我们有同类的关联产品,也可以考虑与这些达人合作。如果达人概览中的达人名称与店铺相关,比如包含品牌名称等,那说明该链接是自营为主。
4、在商品链接的“基础”页面,可以看到所选时间段的“直播销售额”和“短视频销售额”。根据数据对比,我们可以判断对手是以直播带货为主,还是以短视频带货为主,从而做出我们的优化策略。

①巨量千川
巨量千川-创意榜单-营销创意榜/爆款内容榜;
做直播间引流的话,看“直播间视频榜单”;做短视频带货,看“商品视频榜单”;
选择想看的类目,根据需求选择适当的视频数据排序。



②电商罗盘
在罗盘选择“短视频”;
选择视频榜单。

③巨量云图
选择“行业”-“内容榜”。

④巨量创意
选择“创意灵感”-“热门素材”;
根据需求进行搜索或筛选。

(小标题这里说的不一定完全是“同行”,也有可能是我们真实的消费者或者其他的抖音用户)
①当视频突然掉量,排查了其他设置后仍未找到原因,怀疑是因用户负向反馈或者举报而掉量,该怎么确定?
进入千川后台-数据-素材分析-视频列表;
在自定义数据中,勾选“不感兴趣数”和“举报数”;
查看目标视频的对应数据,仔细分析是否掉量原因出自此处。


②直播流量下滑,排查了其他设置后仍未找到原因,怀疑是违规或者用户举报,该如何确定?
PC端:
进入抖音灵机官网页面;
选择“直播复盘”-下滑至“违规解读”和“本场举报”进行查看。
看到被频繁举报的片段,了解观众举报的原因,进而进行内容的调整,提升后续直播的表现。


移动端:
进入抖音-搜索“抖音灵机”-进入抖音直播数据平台进行查看即可。



你是否也有做抖音直播投放的小妙招?一起来交流交流吧~
本文为作者独立观点,不代表鸟哥笔记立场,未经允许不得转载。
《鸟哥笔记版权及免责申明》 如对文章、图片、字体等版权有疑问,请点击 反馈举报
Powered by QINGMOB PTE. LTD. © 2010-2025 上海青墨信息科技有限公司 沪ICP备2021034055号-6

我们致力于提供一个高质量内容的交流平台。为落实国家互联网信息办公室“依法管网、依法办网、依法上网”的要求,为完善跟帖评论自律管理,为了保护用户创造的内容、维护开放、真实、专业的平台氛围,我们团队将依据本公约中的条款对注册用户和发布在本平台的内容进行管理。平台鼓励用户创作、发布优质内容,同时也将采取必要措施管理违法、侵权或有其他不良影响的网络信息。
一、根据《网络信息内容生态治理规定》《中华人民共和国未成年人保护法》等法律法规,对以下违法、不良信息或存在危害的行为进行处理。
1. 违反法律法规的信息,主要表现为:
1)反对宪法所确定的基本原则;
2)危害国家安全,泄露国家秘密,颠覆国家政权,破坏国家统一,损害国家荣誉和利益;
3)侮辱、滥用英烈形象,歪曲、丑化、亵渎、否定英雄烈士事迹和精神,以侮辱、诽谤或者其他方式侵害英雄烈士的姓名、肖像、名誉、荣誉;
4)宣扬恐怖主义、极端主义或者煽动实施恐怖活动、极端主义活动;
5)煽动民族仇恨、民族歧视,破坏民族团结;
6)破坏国家宗教政策,宣扬邪教和封建迷信;
7)散布谣言,扰乱社会秩序,破坏社会稳定;
8)宣扬淫秽、色情、赌博、暴力、凶杀、恐怖或者教唆犯罪;
9)煽动非法集会、结社、游行、示威、聚众扰乱社会秩序;
10)侮辱或者诽谤他人,侵害他人名誉、隐私和其他合法权益;
11)通过网络以文字、图片、音视频等形式,对未成年人实施侮辱、诽谤、威胁或者恶意损害未成年人形象进行网络欺凌的;
12)危害未成年人身心健康的;
13)含有法律、行政法规禁止的其他内容;
2. 不友善:不尊重用户及其所贡献内容的信息或行为。主要表现为:
1)轻蔑:贬低、轻视他人及其劳动成果;
2)诽谤:捏造、散布虚假事实,损害他人名誉;
3)嘲讽:以比喻、夸张、侮辱性的手法对他人或其行为进行揭露或描述,以此来激怒他人;
4)挑衅:以不友好的方式激怒他人,意图使对方对自己的言论作出回应,蓄意制造事端;
5)羞辱:贬低他人的能力、行为、生理或身份特征,让对方难堪;
6)谩骂:以不文明的语言对他人进行负面评价;
7)歧视:煽动人群歧视、地域歧视等,针对他人的民族、种族、宗教、性取向、性别、年龄、地域、生理特征等身份或者归类的攻击;
8)威胁:许诺以不良的后果来迫使他人服从自己的意志;
3. 发布垃圾广告信息:以推广曝光为目的,发布影响用户体验、扰乱本网站秩序的内容,或进行相关行为。主要表现为:
1)多次发布包含售卖产品、提供服务、宣传推广内容的垃圾广告。包括但不限于以下几种形式:
2)单个帐号多次发布包含垃圾广告的内容;
3)多个广告帐号互相配合发布、传播包含垃圾广告的内容;
4)多次发布包含欺骗性外链的内容,如未注明的淘宝客链接、跳转网站等,诱骗用户点击链接
5)发布大量包含推广链接、产品、品牌等内容获取搜索引擎中的不正当曝光;
6)购买或出售帐号之间虚假地互动,发布干扰网站秩序的推广内容及相关交易。
7)发布包含欺骗性的恶意营销内容,如通过伪造经历、冒充他人等方式进行恶意营销;
8)使用特殊符号、图片等方式规避垃圾广告内容审核的广告内容。
4. 色情低俗信息,主要表现为:
1)包含自己或他人性经验的细节描述或露骨的感受描述;
2)涉及色情段子、两性笑话的低俗内容;
3)配图、头图中包含庸俗或挑逗性图片的内容;
4)带有性暗示、性挑逗等易使人产生性联想;
5)展现血腥、惊悚、残忍等致人身心不适;
6)炒作绯闻、丑闻、劣迹等;
7)宣扬低俗、庸俗、媚俗内容。
5. 不实信息,主要表现为:
1)可能存在事实性错误或者造谣等内容;
2)存在事实夸大、伪造虚假经历等误导他人的内容;
3)伪造身份、冒充他人,通过头像、用户名等个人信息暗示自己具有特定身份,或与特定机构或个人存在关联。
6. 传播封建迷信,主要表现为:
1)找人算命、测字、占卜、解梦、化解厄运、使用迷信方式治病;
2)求推荐算命看相大师;
3)针对具体风水等问题进行求助或咨询;
4)问自己或他人的八字、六爻、星盘、手相、面相、五行缺失,包括通过占卜方法问婚姻、前程、运势,东西宠物丢了能不能找回、取名改名等;
7. 文章标题党,主要表现为:
1)以各种夸张、猎奇、不合常理的表现手法等行为来诱导用户;
2)内容与标题之间存在严重不实或者原意扭曲;
3)使用夸张标题,内容与标题严重不符的。
8.「饭圈」乱象行为,主要表现为:
1)诱导未成年人应援集资、高额消费、投票打榜
2)粉丝互撕谩骂、拉踩引战、造谣攻击、人肉搜索、侵犯隐私
3)鼓动「饭圈」粉丝攀比炫富、奢靡享乐等行为
4)以号召粉丝、雇用网络水军、「养号」形式刷量控评等行为
5)通过「蹭热点」、制造话题等形式干扰舆论,影响传播秩序
9. 其他危害行为或内容,主要表现为:
1)可能引发未成年人模仿不安全行为和违反社会公德行为、诱导未成年人不良嗜好影响未成年人身心健康的;
2)不当评述自然灾害、重大事故等灾难的;
3)美化、粉饰侵略战争行为的;
4)法律、行政法规禁止,或可能对网络生态造成不良影响的其他内容。
二、违规处罚
本网站通过主动发现和接受用户举报两种方式收集违规行为信息。所有有意的降低内容质量、伤害平台氛围及欺凌未成年人或危害未成年人身心健康的行为都是不能容忍的。
当一个用户发布违规内容时,本网站将依据相关用户违规情节严重程度,对帐号进行禁言 1 天、7 天、15 天直至永久禁言或封停账号的处罚。当涉及欺凌未成年人、危害未成年人身心健康、通过作弊手段注册、使用帐号,或者滥用多个帐号发布违规内容时,本网站将加重处罚。
三、申诉
随着平台管理经验的不断丰富,本网站出于维护本网站氛围和秩序的目的,将不断完善本公约。
如果本网站用户对本网站基于本公约规定做出的处理有异议,可以通过「建议反馈」功能向本网站进行反馈。
(规则的最终解释权归属本网站所有)